找回密码
 立即注册

QQ登录

只需一步,快速开始

工控课堂 首页 工控文库 传感器仪表 查看内容

37张传感器工作原理动图来袭,让你大饱眼福

2021-11-7 09:29| 发布者: gk-auto| 查看: 1150| 评论: 0

摘要: 37张传感器工作原理动图来袭, 让你大饱眼福!1、布料张力测量及控制原理2、直滑式电位器控制气缸活塞行程3、压阻式传感器测量液位的工作原理4、MQN型气敏电阻结构及测量电路5、气泡式水平仪的工作原理6、扩散硅式压 ...

37张传感器工作原理动图来袭, 让你大饱眼福!


1、布料张力测量及控制原理


37张传感器工作原理动图来袭,让你大饱眼福!(附高清动图)


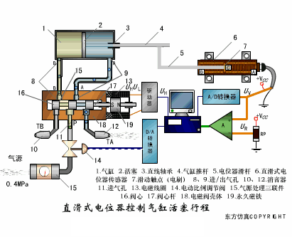
2、直滑式电位器控制气缸活塞行程


37张传感器工作原理动图来袭,让你大饱眼福!(附高清动图)


3、压阻式传感器测量液位的工作原理


37张传感器工作原理动图来袭,让你大饱眼福!(附高清动图)


4、MQN型气敏电阻结构及测量电路


37张传感器工作原理动图来袭,让你大饱眼福!(附高清动图)


5、气泡式水平仪的工作原理


37张传感器工作原理动图来袭,让你大饱眼福!(附高清动图)


6、扩散硅式压力传感器


37张传感器工作原理动图来袭,让你大饱眼福!(附高清动图)


7、应变加速度感应器


37张传感器工作原理动图来袭,让你大饱眼福!(附高清动图)


8、称重式料位计


37张传感器工作原理动图来袭,让你大饱眼福!(附高清动图)


9、电子皮带秤重示意图


37张传感器工作原理动图来袭,让你大饱眼福!(附高清动图)


10、电子吊车秤


37张传感器工作原理动图来袭,让你大饱眼福!(附高清动图)


11、荷重传感器用于测量汽车衡的原理


37张传感器工作原理动图来袭,让你大饱眼福!(附高清动图)


12、TiO2氧浓度传感器结构及测量电路


37张传感器工作原理动图来袭,让你大饱眼福!(附高清动图)


13、电位器式传感器


37张传感器工作原理动图来袭,让你大饱眼福!(附高清动图)


14、陶瓷湿度传感器


37张传感器工作原理动图来袭,让你大饱眼福!(附高清动图)


15、多孔性氧化铝湿敏电容原理


37张传感器工作原理动图来袭,让你大饱眼福!(附高清动图)


16、基本变间隙型电容传感器和差动变间隙型电容传感器


37张传感器工作原理动图来袭,让你大饱眼福!(附高清动图)


17、变面积型电容传感器工作原理


37张传感器工作原理动图来袭,让你大饱眼福!(附高清动图)


18、接近开关进行物体位检测原理

37张传感器工作原理动图来袭,让你大饱眼福!(附高清动图)


19、光柱显示编码式液位计原理


37张传感器工作原理动图来袭,让你大饱眼福!(附高清动图)


20、电容式压力传感器


37张传感器工作原理动图来袭,让你大饱眼福!(附高清动图)


21、差压式液位计a


37张传感器工作原理动图来袭,让你大饱眼福!(附高清动图)


22、差压式液位计b


37张传感器工作原理动图来袭,让你大饱眼福!(附高清动图)


23、差压式液位计c


37张传感器工作原理动图来袭,让你大饱眼福!(附高清动图)


24、电容液位计原理图


37张传感器工作原理动图来袭,让你大饱眼福!(附高清动图)


25、电容测厚仪


37张传感器工作原理动图来袭,让你大饱眼福!(附高清动图)

关注公众号,加入500人微信群,下载100G免费资料!
发表评论

最新评论

热门资讯
关闭

站长推荐上一条 /1 下一条

QQ|手机版|免责声明|本站介绍|工控课堂 ( 沪ICP备20008691号-1 )

GMT+8, 2025-12-23 11:41 , Processed in 0.073345 second(s), 23 queries .

Powered by Discuz! X3.5

© 2001-2025 Discuz! Team.