找回密码
 立即注册

QQ登录

只需一步,快速开始

查看: 4745|回复: 19

继电器和接触器结构原理区别

  [复制链接]
  • 打卡等级:常驻代表
  • 打卡总天数:34
  • 打卡月天数:6
  • 打卡总奖励:9027
  • 最近打卡:2025-12-17 23:15:51

2823

主题

541

回帖

2万

积分

管理员

积分
22569
发表于 2019-4-9 09:53:46 | 显示全部楼层 |阅读模式
继电器和接触器作为电路中常用的元器件,两者有很大不同,需要作用在不同的电路中,当然有时候又可以混用,但是不能够搞错了。继电器和接触器的相同之处在于都是通过控制线圈的有电或无电来驱动触头的开闭,以断开或接通电路。继电器和接触器都是属于有接点电器,当然线圈的控制电路与触点所在的电气回路是电气隔离的。
继电器和接触器结构
继电器是一种电控制器件。它具有控制系统(又称输入回路)和被控制系统(又称输出回路)之间的互动关系。通常应用于自动化的控制电路中,它实际上是用小电流去控制大电流运作的一种“自动开关”。故在电路中起着自动调节、安全保护、转换电路等作用。
继电器一般用在电器控制电路中,用来放大微型或小型继电器的触点容量,以驱动较大的负载。如可以用继电器的触点去接通或断开接触器的线圈。一般继电器都有较多的开闭触点,当然继电器通过适当的接法还可以实现某些特殊功能,如逻辑运算等。
当输入量(如电压、电流、温度等)达到规定值时,继电器使被控制的输出电路导通或断开。输入量可分为电气量(如电流、电压、频率、功率等)及非电气量(如温度、压力、速度等)两大类。
接触器用来接通或断开功率较大的负载,用在(功率)主电路中,主触头可能带有连锁接点以表示主触头的开闭状态。
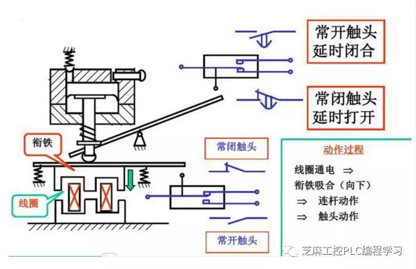
接触器利用线圈流过电流产生磁场,使触头闭合,以达到控制负载的电器。接触器由电磁系统(铁心,静铁心,电磁线圈)触头系统(常开触头和常闭触头)和灭弧装置组成。其原理是当接触器的电磁线圈通电后,会产生很强的磁场,使静铁心产生电磁吸力吸引衔铁,并带动触头动作:常闭触头断开;常开触头闭合,两者是联动的。当线圈断电时,电磁吸力消失,衔铁在释放弹簧的作用下释放,使触头复原:常闭触头闭合;常开触头断开。
继电器和接触器的区别
继电器和接触器的本质区别就是承受的载荷不同,电流容量大的是接触器,小的是继电器,还有区别使用在主回路的用接触器,控制回路用继电器。
接触器的作用是用来接通和分断较大的电流信号,驱动电机等功率设备;
继电器的作用是用来进行信号的转换,不同电压等级的设备之间控制信号的接口,其触点承载能力一般较小,用来驱动接触器等电器元件。
我们举例说明接触器如何起到自锁,互锁的作用:
假设有两个接触器:A,B,分别控制两台电机。A接触器的起动接点为Qa,把A的常开辅助点,并联于Qa,即为自锁。
自锁的作用:起动接点Qa闭合,A接触器吸上,A的常开辅助点闭合,即使Qa断开,A接触器由自己的辅助点保持吸上状态,此为自锁。
把A的常闭辅助点串联在B接触器的线圈回路;同时,把B的常闭辅助点串联在A接触器的线圈回路,则为互锁。
互锁的作用:A接触器吸上;则B接触器不能吸上,反之亦然。
而继电器则不一样
1、继电器属于二次设备,有中间继电器、电压继电器、电流继电器、时间继电器等,用于信号采样、转接、控制、保护等,属于低压设备,触头容量均较小,一般为5A。
断路器属于一次设备,有空气断路器、油断路器、真空断路器、SF6断路器等,它直接工作在一次电源线上,用于负载的分、合(控制)电源的作用,根据型号不同,工作电压及触头容量也不同
2、继电器是用小电流控制大电流,通常用在控制电路里。 熔断器是以自身的破坏来避免电路受损,用在保护电路里。 断路器就是空开类的开关,控制电路通断的,继电器是用二次控制电路里。 熔断器是用在保护电路里。 断路器就是控制电路通断的。
3、继电器是把小电流或小电压放大。也是扩大二次接线的路数 熔断器是防止线路和电器设备短路造成更大损失的保护装置
断路器作用除于熔断器相同外可启动停止电器设备并可免去换熔丝的麻烦
4、熔断器:有高低压之分,可切断短路电流。用于保护在电路发生短路故障时对电源和用电设备的破坏。不能反复使用
断路器:有高低压之分,可切断短路电流。用于保护着电路发生短路故障时对电源和用电设备的破坏。可以反复使用。
继电器:只有低压和弱电电路使用。用于控制回路中,对电路实现控制和保护功能。通常是用小功率驱动大功率。可实现不同电压等级的电路元器件之间的控制。按照其功能有可分为:电压继电器、电流继电器、功率继电器、时间继电器、热继电器、电流电压继电器等等。
接触器和继电器的作用
继电器
1) 扩大控制范围。例如,多触点继电器控制信号达到某一定值时,可以按触点组的不同形式,同时换接、开断、接通多路电路。
2) 放大。例如,灵敏型继电器、中间继电器等,用一个很微小的控制量,可以控制很大功率的电路。
3) 综合信号。例如,当多个控制信号按规定的形式输入多绕组继电器时,经过比较综合,达到预定的控制效果。
4) 自动、遥控、监测。例如,自动装置上的继电器与其他电器一起,可以组成程序控制线路,从而实现自动化运行。
接触器
接触器的作用就是用小电流来控制大电流负载,可以远距离控制,同时可以自锁互锁,防止误动作造成事故,由于是小电流控制,使得保护电路简单可靠。

本帖子中包含更多资源

您需要 登录 才可以下载或查看,没有账号?立即注册

×
工控课堂 www.gkket.com

0

主题

170

回帖

527

积分

中级会员

积分
527
发表于 2019-4-9 09:54:02 | 显示全部楼层
老师四个微信公众号都可以关注吗?是否有免费资料下载!
工控课堂 www.gkket.com

8

主题

422

回帖

2820

积分

高级会员

积分
2820
发表于 2019-4-9 09:55:46 | 显示全部楼层
看完楼主的帖子,我的心情竟是久久不能平息,受教了
工控课堂 www.gkket.com

0

主题

119

回帖

281

积分

注册会员

积分
281
发表于 2019-4-9 09:56:58 | 显示全部楼层
楼主您的技术水准,我最服你,其他都是浮云
工控课堂 www.gkket.com

0

主题

172

回帖

537

积分

中级会员

积分
537
发表于 2019-4-9 10:07:28 | 显示全部楼层
楼主加油,我们都看好你哦。
工控课堂 www.gkket.com

0

主题

160

回帖

450

积分

注册会员

积分
450
发表于 2019-4-9 10:10:12 | 显示全部楼层
论坛有你更精彩!
工控课堂 www.gkket.com

0

主题

91

回帖

417

积分

注册会员

积分
417
发表于 2019-5-25 00:12:05 | 显示全部楼层
看了楼主的帖子,不由得精神一振,豁然开朗,牛掰
工控课堂 www.gkket.com

0

主题

292

回帖

2262

积分

高级会员

积分
2262
发表于 2019-6-2 08:06:53 | 显示全部楼层
无私奉献,好工控人,32个赞送给你!!
工控课堂 www.gkket.com

0

主题

175

回帖

390

积分

注册会员

积分
390
发表于 2019-6-4 21:15:36 | 显示全部楼层
党的好公民,人民的好公仆。。。
工控课堂 www.gkket.com

0

主题

103

回帖

448

积分

注册会员

积分
448
发表于 2019-6-16 07:19:06 | 显示全部楼层
太生气了,无法HOLD啦 >_<......
工控课堂 www.gkket.com
您需要登录后才可以回帖 登录 | 立即注册

本版积分规则

关闭

站长推荐上一条 /1 下一条

QQ|手机版|免责声明|本站介绍|工控课堂 ( 沪ICP备20008691号-1 )

GMT+8, 2025-12-22 17:04 , Processed in 0.208574 second(s), 26 queries .

Powered by Discuz! X3.5

© 2001-2025 Discuz! Team.

快速回复 返回顶部 返回列表