找回密码
 立即注册

QQ登录

只需一步,快速开始

工控课堂 首页 工控文库 电工电气 查看内容

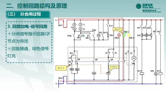
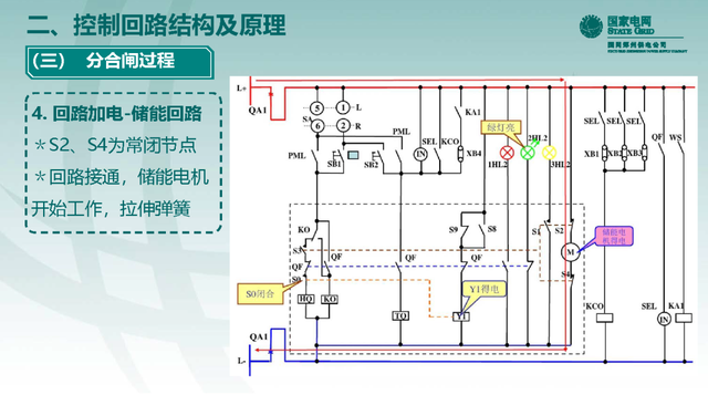
10千伏开关柜VS1断路器控制回路原理及典型缺陷

2022-7-31 15:55| 发布者: gkket| 查看: 1068| 评论: 0

摘要: 电力论坛,赞63

电力论坛,赞63

关注公众号,加入500人微信群,下载100G免费资料!

最新评论

热门文章
关闭

站长推荐上一条 /1 下一条

QQ|手机版|免责声明|本站介绍|工控课堂 ( 沪ICP备20008691号-1 )

GMT+8, 2025-12-23 00:34 , Processed in 0.085902 second(s), 23 queries .

Powered by Discuz! X3.5

© 2001-2025 Discuz! Team.

返回顶部